

Qcubic Monitor是快立方开发的一款数据库监控工具,可以帮助用户实时监控数据库的运行状态,分析获取数据库的性能,及时发现数据库中的异常情况,并采取必要的解决措施,提高数据库的可用性和安全性。
Qcubic Monitor基于业界流行Prometheus监控体系开发,是一款功能全面、简便易用、扩展性好的可视化监控系统,全方位实现了对Qcubic数据库及服务器节点工作过程的实时监控,可以实时采集数据库及服务器各项性能、状态指标,并具备异常情况自动告警功能,满足了绝大多数应用场景下对数据库系统的监控需求。
✦
主要功能特性
✦
01
全面采集监控指标
实时采集数据库及服务器各项性能、状态指标,如CPU使用率、内存使用率、磁盘使用情况、缓存命中率、网络使用情况、连接数、服务数、QPS、慢SQL、锁、事务信息统计等。
02
指标可视化显示
以动态仪表盘形式可视化地显示各项指标数据,使运维人员能够方便直观地查看数据库系统各项指标状态。支持历史数据及趋势查看,方便运维人员分析定位可能出现的问题。
03
自动告警
在数据库或服务器运行过程中,出现指标数据异常并触发告警规则阈值时,会自动触发告警机制,并将告警信息即刻送达数据库管理人员,告警渠道支持Email邮件、钉钉、短信等多项接口。
数据库监控工具安装部署
步骤一:安装部署监控组件
分别解压、安装prometheus、grafana、QcubicExporter、alertmanger和prometheusAlert等监控组件。其中QcubicExporter可根据数据库实际情况部署一套或多套实例来监控单个数据库节点或数据库集群,其余组件一般只需部署一套实例即可。
步骤二:修改相关配置
QcubicExporter信息配置。编辑prometheus配置文件prometheus.yml,在scrape_configs配置项中按格式配置QcubicExporter所在IP:端口号。
告警相关配置,主要包括告警规则和告警渠道的配置。详细设置请见产品使用说明文档。
步骤三:启动监控工具
完成上述步骤后,执行./start.sh启动监控系统。
步骤四:设置显示面板
登录Grafana(浏览器输入grafana所在IP:端口号), 设置prometheus数据源,按下图所示方法上传提供好的dashboard面板文件:

导入后主页面板界面如下:

Qcubic Monitor的基本使用
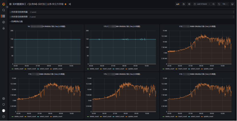
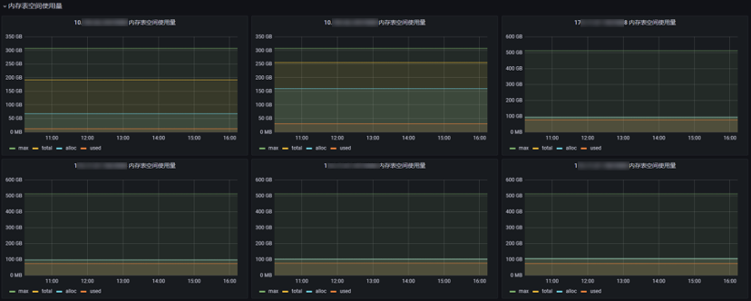
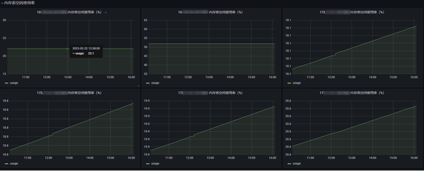
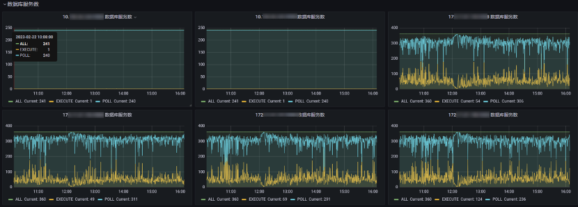
1.实时监控数据库各项性能、状态指标,如:
数据库节点CURD执行情况统计:

内存表空间使用量:

数据库总连接数:

内存表空间使用率:

数据库服务数:

服务器内存使用情况:

2.自动告警。当指标数据出现异常并达到告警规则所设定的阈值后,会自动触发告警,将告警内容以设定好的渠道方式发给指定运维人员。

更多详细内容请参阅快立方监控工具配套使用说明书了解查看。
快立方数据库监控工具提供了全面及时的数据库监控管理功能,帮助用户降低数据库管理操作难度,更加高效的调整数据库性能,缩短解决问题消耗时间,提升工作效率,帮助用户创造更大商业价值。






